Have you ever called a customer service hotline and had a less than satisfactory experience with the agent on the other end of the line? Maybe they were rude, unhelpful, or just plain unprofessional.
Unfortunately, this type of scenario is all too common in call centers. According to a study, U.S. customers are more likely to spend up to 140% more after a positive experience rather than a negative customer experience.
But what if I told you that artificial intelligence (AI) could help transform the performance of agents and improve the overall customer experience?
Not only that! You can aim for an overall decrease in churn rate and leverage customer retention.
Role of AI in Transforming Agent Performance
By leveraging the power of AI, call centers can streamline their operations and improve the efficiency of their agents. AI can help agents handle a higher volume of calls, provide more accurate and up-to-date information, and even assist with handling difficult customer interactions. This can lead to a more positive experience for both the customer and the agent, leading to increased customer satisfaction and loyalty.
In this article, we'll take a look at some of the ways that AI is being used to transform agent performance in call centers and how it can lead to a better customer experience. Are you interested in learning more about the potential of AI in call centers? Keep reading!
Benefits of AI In Improving Agent Performance
There are several benefits to using AI in call centers to transform agent performance:
1. Increased efficiency
AI can handle a high volume of calls and provide accurate information to customers quickly, allowing agents to focus on more complex or challenging interactions.

2. Improved accuracy
With AI, call centers can handle large volumes of data in a structured manner. This can help agents access up-to-date information and provide more accurate responses to customer inquiries, leading to increased customer satisfaction.
3. Enhanced customer experience
Customer experience being a crucial part of any business, needs special attention these days. But what if we told you that providing great customer experience isn’t rocket science anymore?
4. Improved agent satisfaction
By handling some of the more mundane or repetitive tasks, AI can free up agents to focus on more meaningful and engaging work, leading to increased job satisfaction.
Moreover, call center coaching is another field that is aiding in boosting agent performance tremendously. With AI, agents can get the best training, decreasing ramp-up time and accelerating agent productivity.
5. Increased scalability
AI can help call centers handle a larger volume of calls and inquiries, allowing the business to grow and expand more easily.
Conversely, agents can be prevented from being overburdened by mundane tasks and focus more on solving complicated problems.
This blog is just the start.
Unlock the power of Convin’s AI with a live demo.

Convin’s Role In Agent Performance
Moving ahead with the most awaited part - Convin’s role in agent performance.
We at Convin have a highly intelligent system that intends to build quality agent-customer relationships.
With the objective of aiding businesses to create a quality customer experience management system, Convin’s conversation intelligence software both trains and assists agents to boost their performance and establish a positive holistic environment within all call center employees.
Among the various features that Convin provides, let’s focus on the attributes that help in boosting agent performance.

1. Conversation Intelligence
With Convin’s conversation intelligence, you can discover valuable insights from every agent-customer conversation. These insights are a source to drive more strategic decisions and business outputs.
Convin is the best call tracking software that tracks every agent-customer conversation and provides valuable insights. This call center scripting software produces automatic transcriptions and calls notes from every meeting.
As far as agent performance is concerned, with the ability to keep tracking all the conversations, including chats and emails, and getting valuable insights for the same, agents can improve their performance with proper training and feedback.
2. Call Center Coaching
One of the significant features of Convin is its call center coaching. An average call center takes 4-10 months to be trained. Clearly, agent acquisition can take up time and energy for call centers.
Convin’s call center coaching, on the other hand, assures a 60% decrease in ramp-up time. This can save prolonged days and months of time with each agent. Convin aims to build a fast-paced and well-trained workforce for your contact center without compromising on quality.
3. Automated Quality Assurance
Quality Assurance has taken a whole new path with AI and automation. Convin’s automated quality assurance helps agents become 2x skilled at their work because their conversations get monitored at every step.
Call center quality analysts can also manually audit the conversations after it’s 100% audited. With automated quality assurance, call center compliance can be monitored with ease as AI does it for you.
Want to transform agent performance? Here you go!
A Visual Experience: How Convin Boosts Agent Performance
Let’s take a sneak peek at Convin’s call center software and how it improves agent performance.
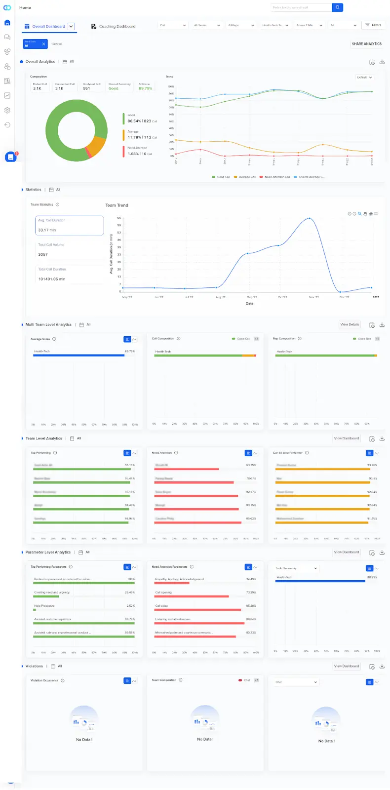
1. Analytics Dashboard
The analytics dashboard consists of the complete composition of insights including overall analytics, rep-level analytics, parameter analytics set by the company, and compliance monitoring analytics.

2. Coaching Dashboard
The coaching dashboard represents various parameters like:
- Number of teams.
- Sessions completed.
- Sessions not started.
- Daily coaching sessions.
- Assigned coaching sessions.
Here’s a quick guide to the coaching dashboard.
Automated Audit Dashboard
The audit dashboard consists of the conversations with the auto-generated transcripts. You can also see the AI-generated score in the top right corner.
Some key insights you can find in this dashboard include -
- Sentiment analysis
- Talk Ratio
- Filler Rate
- Talk Speed
- Interruption Count
- Patience
- Interactivity
- Longest Rep Monologue
Here’s a clearer overview of Convin’s audit report dashboard:
In A Nutshell
Agent performance holds paramount importance with rigorous attention to various metrics. It becomes way easier to derive these agent performance metrics with all insights in one place.
Moreover, what could be better than having these insights getting generated by an intelligent system? You save time, and energy, have more space to focus on more complicated tasks, and the list can go on!
Need more information? Click on this link to learn more.







.avif)